70 / 100 Watt - Standbox



Es ist ein Standlautsprecher mit Bandpassinnentreiber (Bassreflex), mit sehr natürlichem Klang. - Kosten dieser Konstruktion : ca. 500.- DM pro Box.
Die techn. Daten sind :
190 x 300 mm Grundfläche, 1000 mm hoch.
Durch die Aufteilung im Innenraum hat die Box ein Volumen von 14 + 12 Liter. Die Lautsprecher haben eine (Nenn-) Impedanz von 4 W, bei einem Schalldruck von 80 dB (2,83 V, 1 mtr. Abstand).
Die Klangcharakterisierung : natürlicher Klang, tiefer druckvoller Baß, präzise Räumlichkeit, im Hochtonbereich sehr gut auflösend.
Die Lautsprecher sind von der Firma Visaton.
Der Tieftöner hat die Bestell-Nr. Visaton W200S/8 Ohm,
der Mitteltöner Visaton W130S/8 Ohm,
der Hochtöner Visaton DT94/8 Ohm.

Die Bedämpfung : Kammer 1 + Kammer 3 locker mit Polyesterwatte füllen, die Kammer 2 bleibt frei. (Kammer 2 ist die Schallöffnungsseite, Vorderseite, des Tieftonlautsprechers.)

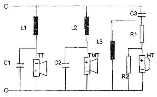
Die Frequenzweiche wird aus den folgenden Bauteilen aufgebaut:
L1 = 15 mH Ferritkernspule
L2 = 2,2 mH Ferritkernspule
L3 = 0,47 mH Luftspule
C1 = 200 µF (2 x 100 µF Elko)
C2 = 8,2 µF Elko
C3 = 10 µF Folienkondensator
R1 = 5,6 W / 5 Watt (3,3 + 2,2 W)
R2 = 3,9 W / 5 Watt (1,5 + 2,2 W)


(Wichtig : auf die Polung des Tieftonlautsprechers, wie im Schaltbild angegeben, achten ! - Hier liegt der Pluspol auf "Masse" !

Modifikationsmöglichkeiten gibt nur wenige. Will man die Mitten etwas erhöhen sollte L2 auf 3,3 mH erhöht werden,- will man weniger Höhen, sollte R1 auf 6,8 W und R2 auf 4,7 W vergrößert werden. Will man jedoch mehr Höhen, sollte R1 auf 4,7 W verkleinert und R2 auf 5,6 W vergrößert werden.

Das Gehäuse besteht aus Spanplatte oder, besser, aus MDF, 19 mm dick.
Es werden 2 Seitenteile 1000 x 300 mm,
2 Front- bzw. Rückseitenteile 1000 x 152 mm,
2 Boden- bzw. Deckelteile 262 x 152 mm,
1 Innenraumteiler 966 x 262 mm und
1 Innenraumteiler 105 x 262 mm benötigt.
Weiterhin noch als Zubehör ein Bassreflexrohr, Innendurchmesser 60 mm, 185 mm Länge,
1 Anschlussterminal, Polyesterwatte und als Innenverkabelung mindestens 1,5 qmm dickes Kabel benötigt.

Konstrukteur dieser Box ist Bernd Timmermann, der "Macher" der Zeitschrift Hobby HiFi -
www.hobby-hifi.de